Řízení zdrojů a financí projektů v Easy Projectu
Varianta Easy Project Business zahrnuje všechny základní nástroje projektového řízení z plánu Essentials doplněné o řízení zdrojů, docházky, plánovač úkolů, rozpočty projektů, finanční výkazy, kontroling a cash-flow.
Řízení zdrojů
Plán vytížení zdrojů (Resource Master Plan)
Přehledný nástroj pro plánování práce na projektech dle reálných časových kapacit pracovníků. Manažeři ihned vidí vytížení pracovníků a práci přiřazují, plánují v čase dle tohoto vytížení a kompetencí.

Klíčové funkce:
- Zobrazení úkolů v čase včetně vytížení pracovníků
- Denní/týdenní/měsíční zobrazení volných kapacit pracovníků
- Změna, přiřazování úkolů pomocí drag & drop
- Propojení s docházkou pracovníků – plánované dovolené jsou zohledněny v kapacitách pracovníků
- Kompetenční plánování po typech úkolů nebo týmech
- Reporty zdrojů - získejte jasnější přehled o svých kapacitách díky novým vizuálním skládaným grafům







Kompetenční řízení zdrojů
S využitím kompetenčního plánování zdrojů můžete plně identifikovat kapacity vaší organizace, určit kompetence svých pracovníků a následně efektivně využívat dostupné kompetence tím, že jasně vymezíte projekty a nastavíte projektové plány.

Klíčové funkce:
- Zobrazuje úkoly zaměstnanců v čase s jejich celkovou pracovní zátěží
- Aktualizace úkolů a jejich přiřazení pomocí funkce drag & drop
- Integrace s Docházkou - plánované prázdniny a svátky jsou vzaty v úvahu v kapacitách pracovníků
- Integrace s Kalendářem schůzek - plánované schůzky jsou zohledněny v kapacitách pracovníků
- Kompetenční plánování podle týmů a typů úkolů - filtrování určitého typu práce s příslušnými týmy


Docházka – plány a reporty
Pracovníci vykazují a plánují svoji docházku v přehledném kalendáři. Manažeři mají přehledy a plán docházky a podrobné statistiky za všechny uživatele. Plánovaná docházka je zohledněna ve vytížení pracovníků.

Klíčové funkce:
- denní vykazování docházky přes kalendář (kancelář, nemoc, dovolená, home-office)
- plánování docházky do budoucna
- schvalování dovolených managementem
- zobrazení docházky pracovníků v seznamu, kalendáři nebo statistickém přehledu
- automatické zapisování docházky při zapnutí Easy Projectu z kanceláře
- propojení s řízením zdrojů – plánovaná docházka je zohledněna při plánování práce




Plánovač
Pomocí Plánovače si můžete naplánovat a přiřadit úkoly pro sebe nebo pro jiné uživatele přímo v kalendáři. Díky němu hned zjistíte, kdy je který uživatel zaneprázdněn jinými plánovanými událostmi, jako jsou schůzky, obchodní aktivity nebo jiné přidělené úkoly. Zobrazuje také docházku uživatelů, čímž znemožňuje plánovat úkoly na dobu jejich nepřítomnosti.

Klíčové funkce:
- Snadné přetahování úkolů
- Rozhraní kalendáře se zobrazením den/týden/měsíc
- Vytvoření nové události přímo z Plánovače
- Lze jej přidat do libovolného osobního panelu
- Filtry a vyhledávání úkolů
- Osobní a manažerský pohled








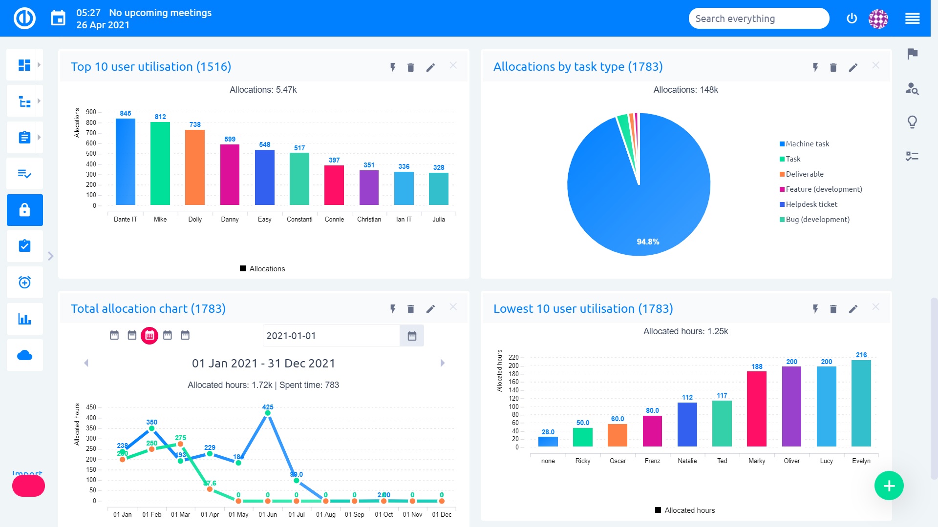
Dashboard vytížení zdrojů
Vizuální přehledy o vytížení všech pracovníků/zdrojů, a to v přehledných statistikách a reportech zobrazených na jedné stránce. Jeden pohled a okamžitě víte, jak efektivně vaše firma/projektový tým funguje.

Klíčové funkce:
- snadno přizpůsobitelné / modifikovatelné
- grafy využití skupin uživatelů
- grafy pro celkové alokace zdrojů
- několik typů interaktivní vizualizace (grafy, tabulky, budíky, pipeline, ...)



Dashboard docházky
Tento informační panel vám poskytuje přehled o tom, kdy jsou vaši zaměstnanci a/nebo kolegové přítomni ve vaší firemní kanceláři, pracují z domova, mají přestávku nebo jsou nepřítomni. To vám umožní snadno vytvářet vlastní výkazy pro potřeby rozpočtování finančního oddělení.

Klíčové vlastnosti:
- Vidíte ihned, kdo přišel/odešel z práce, je na přestávce nebo nepřítomen
- Obdržíte upozornění o chybějící docházce, výjimkách nebo jakékoli jiné přizpůsobené notifikace
- Přehled plánovaných vs. skutečně odpracovaných hodin pro odhad provozních potřeb
- Zkontrolujte a schvalujte žádosti o dovolenou
- Může sloužit jako váš centrální pracovní prostor pro řízení docházky
- Přizpůsobte si informace uvedené na panelu



Finanční řízení projektů
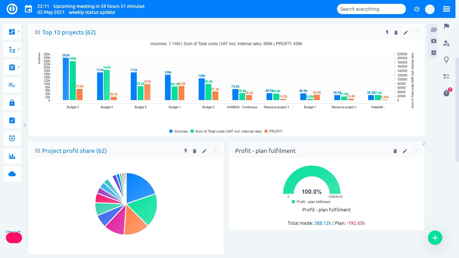
Dashboard rozpočtových výkazů
Panel rozpočtových výkazů je rozhraní pro finanční manažery a analytiky, který jim umožňuje mít na první pohled přehled o významu dat pro rozpočty a prognózy. Tvořte plány rozpočtů a předpovědí. Odhalte projekty s nejvyššími příjmy, celkovými náklady a zisky. Kontrolujte plnění plánu vašeho zisku nebo porovnejte finanční údaje s předchozím obdobím.

Klíčové vlastnosti:
- Zobrazuje výdaje, které byly naplánovány pro definované časové období
- Zobrazuje rozdíl mezi plánovanými a skutečnými rozpočty za časové období
- Zobrazuje oddělení s nejvyšším rozpočtem pro definované časové období
- Zobrazuje trend rozpočtu za časové období
- Může sloužit jako váš centrální pracovní prostor pro správu rozpočtů
- Přizpůsobte si informace uvedené na panelu



Mzdový a fakturační panel
Sledování mzdových a fakturačních operací je pro všechny podniky velkou prioritou. Rozumějte svým mzdovým a fakturačním výkazům na první pohled. Podívejte se, které faktury byly zaplaceny, jsou splatné nebo zpožděné - takže víte, kolik peněz jste dlužen a koho je potřeba upomínat.

Klíčové vlastnosti:
- Sledujte mzdové a fakturační operace jedním pohledem
- Podívejte se, kolik peněz jste dlužen a koho je potřeba upomínat
- Mějte přehled o svých fakturacích za všech okolností
- Může sloužit jako váš centrální pracovní prostor pro správu mezd a fakturací
- Přizpůsobte si informace uvedené na panelu



Finanční dashboard
Vykazování finančních operací je nedílnou součástí finančního řízení, které pomáhá při vykazování finančních aspektů obchodní služby různým zainteresovaným subjektům v organizaci, která tuto službu využívala, jako jsou vedoucí obchodní jednotky, vedoucí oddělení nebo hlavní účetní.

Klíčové vlastnosti:
- Kontinuální sledování všech aspektů finanční výkonnosti za časové období
- Běžné finanční ukazatele KPI, jako jsou příjmy, výnosy, náklady, výdaje atd.
- Zobrazuje rozdíl mezi celkovými platbami a celkovými náklady za definované časové období
- Varovné informace přímo na dosah ruky, mohou být dále využity k odhalení trendů v určitém časovém období
- Může sloužit jako váš centrální pracovní prostor pro finanční řízení
- Přizpůsobte si informace uvedené na dashboardu



Rozpočty projektů
Plánování nákladů je klíčem k úspěšnému řízení projektů. Easy Project umožňuje vytvářet rozpočty projektů a porovnávat je s reálnými výdaji. Můžete sledovat příjmy, mzdové náklady a celkovou ziskovost projektu.

Klíčové funkce:
- Rozpočtový plán projektu versus aktuální rozpočet
- Sledování výnosů, nákladů, mzdových nákladů a nákladů na zisk, cestovné a cestovní náhrady
- Mzdové náklady odvozené z vynaloženého času vynásobeného hodinovými sazbami
- Definice hodinových sazeb podle rolí, činností a členů projektového týmu
- Účetní závěrka za celé portfolio projektu




CBS – struktura rozpadu nákladů
Struktura rozpadu nákladů (CBS - Cost Breakdown Structure) představuje rozpis nákladů na jednotlivé složky struktury rozpadu práce (WBS) včetně všech děl nebo služeb provedených subdodavateli. Používá se k průběžnému porovnávání skutečných nákladů s rozpočtem a k integraci do systému řízení nákladů.

Klíčové vlastnosti:
- Souhrnný vizuální přehled o financování projektu v myšlenkové mapě
- Struktura rozpadu práce (WBS) a struktura rozpadu nákladů (CBS) integrované dohromady
- Nový příjem/výdaj lze vytvořit přímo z myšlenkové mapy
- Přizpůsobitelná legenda a měny
- Vytiskněte (nebo exportujte do PDF) myšlenkovou mapu včetně rozpočtu pro každý projekt a úkol






Cash flow v Ganttově diagramu
Chcete-li vidět peněžní tok v projektovém a globálním Easy Ganttu, stačí vybrat Cash flow v menu Nástroje. Funkce peněžního toku je samozřejmě k dispozici pouze v případě, že je v aplikaci Easy Project nainstalován modul Rozpočty. Kliknutím na tlačítko přidáte do časové osy nový horizontální řádek. Tento řádek zobrazuje čísla představující bilance plánovaných příjmů a výdajů za vybrané období (den, týden, měsíc).

Klíčové funkce:
- Zobrazuje zůstatky peněžních toků přímo v Ganttově diagramu
- K zobrazování a úpravě těchto zůstatků je vyžadován modul Rozpočty
- Bilance jednotlivých projektů jsou zobrazeny v příslušných projektových pruzích
- Zobrazuje detaily i pro jednotlivé podprojekty



Finanční výkazy projektů
Jedná se o výkazy odpracovaného času na projektech vynásobené příslušnou hodinovou sazbou. Výsledkem jsou mzdové výkazy (hodiny jsou násobeny interní sazbou) dle pracovníků a fakturační výkazy (hodiny násobeny externí sazbou) dle projektů. Samozřejmě v libovolném časovém období.

Klíčové funkce:
- výkazy odpracovaného času násobené hodinovými sazbami
- mzdové výkazy dle pracovníků
- fakturační výkazy dle projektů
- libovolné filtry nad časovými výkazy
- export výkazů do PDF



Integrace finančních dat pomocí platformy Zapier
Zajímá vás, jak propojit Easy Project se systémém XERO a dalšími účetními systémy? Jednoduše přes platformu Zapier umožňující integraci, díky které můžete řídit rozpočty vašich projektů téměř v reálném čase. Přečtěte si více v tomto článku.

Klíčové vlastnosti:
- Jak získat finanční data pro rozpočet projektu
- Proč je důležité řešení pomocí integrace
- Jak funguje technologie platformy Zapier
- Jaké jsou benefity integrace přes platformu Zapier
- Případová studie integrovaného účetního systému XERO
- Další účetní systémy integrovatelné pomocí platformy Zapier


Řízení rizik
Řízení rizik
Řízení rizik je nezbytným procesem každého dobře řízeného projektu. Tento nástroj umožňuje nastavit metriku rizik napříč organizací, řídit rizika na projektech a poskytovat globální reporting rizik a přehled pro vedení. Globální modul je vhodný pro role liniového manažera, manažera rizik nebo vedoucího projektové kanceláře (PMO), zatímco projektový modul je určen pro projektového manažera, kterému umožňuje řízení rizik kontrolovaným způsobem na všech jeho projektech.

Klíčové vlastnosti
- Kvalitativní a kvantitativní analýza rizik
- Snadný reporting rizik a přehled pro vedení
- Globální a projektové úrovně, šablony a oprávnění k řízení rizik
- Přizpůsobitelné atributy rizik (kategorie, stav, pravděpodobnost, dopad, závažnost, reakce)
- Dva typy modulů stránky - Riziko z filtru a Matice rizik
- Projektový a globální registr rizik
- Několik typů konfigurovatelných modulů stránek - matice rizik, seznam rizik, rizika v grafech (čárový graf, sloupcový graf, výsečový graf), ukazatele trendů









