Easy Project Essentials
Základní varianta Easy Project Essentials obsahuje všechny potřebné nástroje pro řízení projektů, jmenovitě klasické řízení projektů (waterfall), agilní řízení, řízení práce, řízení porftolia projektů, projektový reporting a kontroling, šablony projektů a osobní dashboardy pro 6 uživatelských rolí.
Řízení projektů - project management
Gantt pro snadné plánování projektů
Gantt vizualizuje projektové úkoly v čase a umožňuje snadné plánování projektu. Pomocí drag&drop přesouvání úkolů na časové ose naplánujete jakýkoliv projekt. Tvorba vazeb, podúkolů a milníků je úplně jednoduchá.

Klíčové funkce:
- vizualizace projektových úkolů v čase – Gantt nad úkoly
- plánování úkolů v čase – drag & drop
- vazby mezi úkoly a podúkoly
- zakládání úkolů z Ganttu
- vizualizace celého projektového portfolia v čase
- plánování projektů v čase – drag & drop
- export Ganttu do PDF






WBS – struktura rozpadu práce
Funkce WBS je založena na metodě hierarchického rozložení projektu do menších, lépe doručitelných celků, tzv. "deliverables". Projekty lze plánovat v podobném logickém uspořádání jako u oblíbené a efektivní metody myšlenkových map. Díky rozložení projektu na podprojekty a dílčí úkoly lze plánovat rychleji a s větším důrazem na logickou struktruru.

Klíčové vlastnosti:
- vizualizace projektů, úkolů a podúkolů v podobném logickém uspořádání jako u metody myšlenkového mapování
- "drag and drop" řazení úkolů a projektů
- vytváření úkolů
- modifikovatelné barevné odlišení jednotlivých prvků
- klávesové zkratky pro rychlejší práci
- zoom in – zoom out
- historie úprav





Rychlý plánovač projektu
Slouží pro rychlé naplánování projektů, pro které nejdou využít šablony. Přehledně vytvoříte všechny úkoly projektu, které následně v Ganttu naplánujete v čase a pak přiřadíte lidem.

Klíčové funkce:
- přehledná tabulka pro vytvoření úkolů
- definice polí tabulky na úrovni projektu



Plán projektu – milníky
Získejte okamžitý přehled o cílech projektu ve formě milníků a všech úkolů, které je třeba dokončit. S plánem projektu získáte okamžitý přehled celého plánu projektu.

Klíčové vlastnosti:
- Vizualizace celého plánu projektu na jedné stránce
- Zobrazení milníků s přidruženými úkoly
- Zobrazení dat dokončení a aktuálního statusu projektu
- Možnost sdílet milníky mezi projekty
- Rychlý přístup z nabídky projektu


100% soulad s GDPR
Společnost Easy Software bere velmi vážně ochranu osobních údajů. Evropská regulace, známá jako obecné nařízení o ochraně údajů (General Data Protection Regulation neboli GDPR), přináší celou řadu nařízení všem organizacím a stala se jedním z nejrespektovanějších obchodních témat. Naším posláním je poskytovat klientům systému Easy Project spolehlivý nástroj, který umožňuje efektivně plnit všechny úkoly procesoru správy dat. Easy Project je 100% připravený na GDPR od verze 1.3 (květen 2018).

Klíčové funkce:
-
Pokročilá ochrana hesel (dvoufaktorové ověřování, automatické odhlášení...)
-
Technická a procesní opatření k omezení možného přístupu k datům pouze na vyžádané osoby nebo příležitosti
-
Funkce specifické pro GDPR (právo na zapomenutí, anonymizace kontaktu, právo na přístup...)
-
Ověřená cloudová datová centra s vysokou úrovní zabezpečení zabezpečení
-
Pravidelné zálohování a privátní cloud pro ještě lepší zabezpečení

Dokumenty projektů
K projektům i úkolům lze přiřazovat dokumenty. Dokumenty lze členit do kategorií a podle kategorií nastavit přístupová práva pro role. Dokumenty ze všech úkolů jsou k dispozici ve složce „přílohy“. Dokumenty se verzují a lze v nich samozřejmě vyhledávat.

Klíčové funkce:
- kategorie dokumentů
- přístupová práva dle kategorií
- verzování dokumentů
- dokumenty ze všech úkolů ve složce „přílohy“
- vyhledávání v dokumentech




Kritická cesta projektu
Kritická cesta je posloupnost úkolů, které nemohou být zpožděny, jinak by byl celý projekt zpožděn. Zobrazuje také nejkratší dobu, během které může být projekt dokončen. Úkol v rámci projektu je považován za kritický, pokud jeho datum dokončení nelze odložit, aniž by to přímo ovlivnilo datum dokončení projektu.

Klíčové funkce:
-
identifikace kritických úkolů projektu
-
snadno dostupná v projektovém Easy Ganttu
-
možnost obrácené kritické cesty
-
pomáhá držet krok s plánem projektu


Baselines
Vyhodnoťte výkon projektu jeho porovnáním s původním plánem. Baselines poskytují snímky plánů v různých okamžicích. To vám umožní snadno porovnat plán se současným výkonem v Ganttově diagramu.

Klíčové funkce:
- Vizualizace baselines v Ganttově diagramu
- Neomezený počet baselines
- Srovnání současných a původně plánovaných termínů začátku a konce
- Přehled všech změn načasování úkolů
- Snadné vytváření a mazání přímo v Ganttově diagramu


Uživatelská pole
Přizpůsobte si Easy Project potřebám vašeho oddělení. Vytvořte vlastní uživatelská pole pro přidání potřebných detailů k různým typům entit. K úkolu či projektu snadno nastavíte vlastní pole, které se vypočítá z jiných hodnot. Například: k úkolu vytvoříte pole "zbylý čas pro realizaci" = předepsaný čas - vykázaný čas.

Klíčové funkce:
- definice polí k úkolům, projektům, uživatelům a dalším entitám
- skládání vzorců z jiných hodnot v systému




Šablony projektů
Celý projekt (s milníky, úkoly, týmem, dokumenty) můžete snadno uložit jako šablonu. A z této šablony v budoucnu založit nový projekt. Šablony ušetří desítky hodin práce při zahajování projektů. Po každém projektu můžete šablonu o kousek vylepšit a tak ladit vaše procesy.

Klíčové funkce:
- neomezený počet šablon
- do šablony se ukládá vše – tým, úkoly, milníky, dokumenty
- nový projekt ze šablony na 2 kliky
- posun termínů při zakládání ze šablony
Osobní stránka dle potřeb pracovníků
Řešte potřeby různých uživatelů a optimalizujte tok denních procesů pomocí osobních stránek. Mějte po ruce přednastavené stránky pro typické firemní role, jako jsou projektoví manažeři, pracovníci podpory, obchodní zástupci a další.

Klíčové vlastnosti:
- Úkoly ve formátu seznamu či kalendáře zahrnují: můj úkol, úkol, který mi byl přidělen, úkoly, na kterých spolupracuji, úkoly podle projektů
- Projekty v seznamu - moje projekty
- Moduly aktivity, docházky a řízení času
- Jednoduchá tlačítka pro snadnou aktualizaci úloh
- Rozmanitost grafických výstupů, přehledů a měřících diagramů





Designové motivy
Easy Project přichází se 3 designovými motivy, které vyhovují různým potřebám uživatelů - výchozí, kompaktní a tmavý. Každý uživatel může přepínat mezi tématy na svém uživatelského profilu.

- Výchozí motiv je navržen pro většinu uživatelů, protože přináší standardní barevné grafické rozvržení vhodné pro typickou práci, zejména za denního světla nebo dobře osvětlených prostředí v noci.
- Kompaktní motiv je motiv světlé barvy s mnohem kompaktnějším rozvržením grafických prvků pro zobrazení většího množství dat na jedné obrazovce, čímž se snižuje potřeba skrolování.
- Tmavý motiv zobrazuje tmavé povrchy na většině uživatelského rozhraní, čímž pomáhá zlepšit vizuální ergonomii snížením námahy očí a usnadněním sledování obrazovky v tmavých prostorách.



Mobilní řízení projektů

Klíčové funkce:
- Přehled úkolů s možností filtrace
- Přehled projektů s možností filtrace
- Řízení úkolů – vytvoření nového úkolu, editace, přidání komentáře, nahrání přílohy...
- Měření odpracovaného času na jednotlivých úkolech a projektech
- Přehled odpracovaného času a statistiky




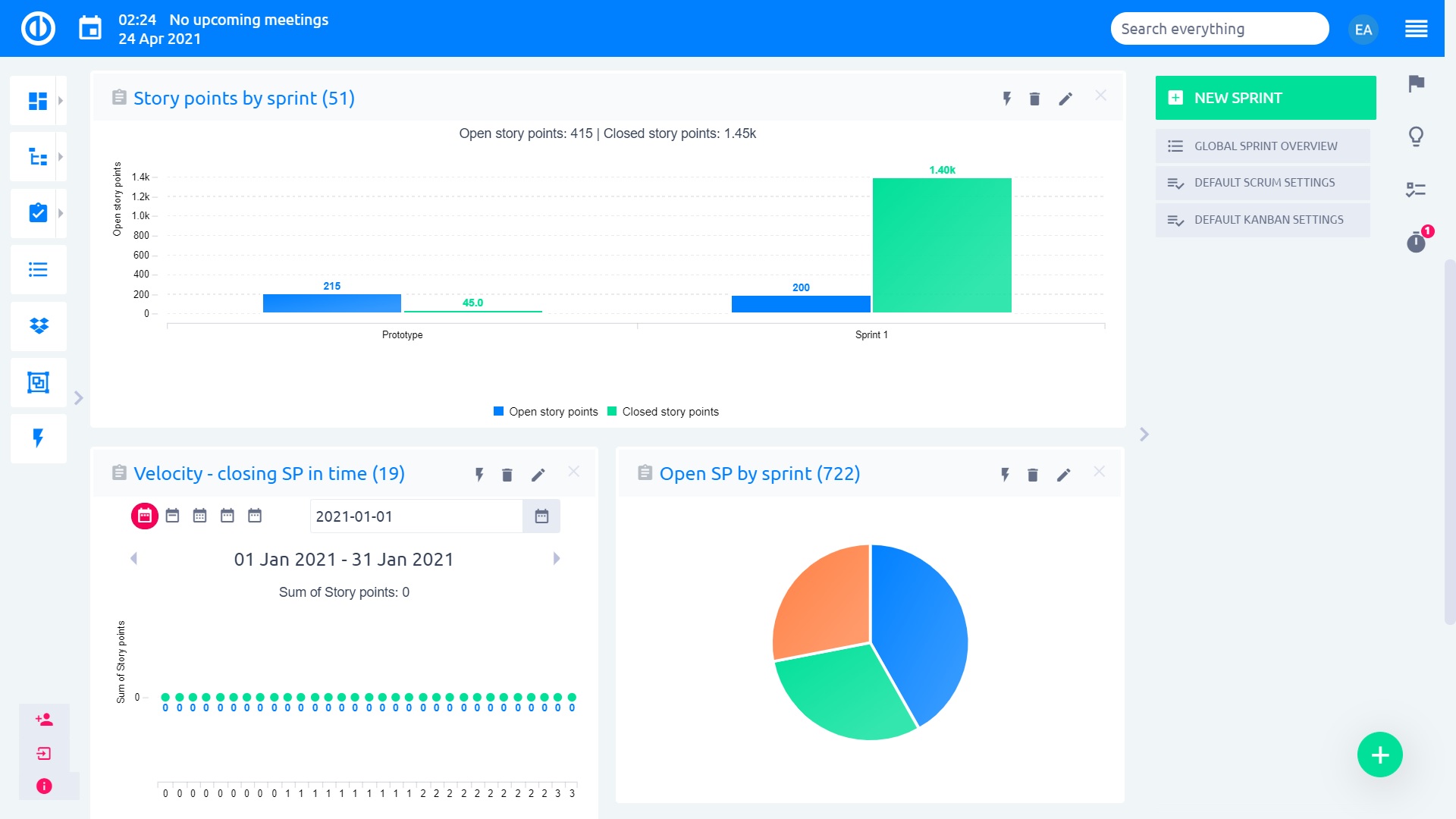
Agilní vývoj a projekty
Dashboard sprintů
Sledujte průběh sprintu efektivně pomocí panelu sprintů. Zahájili jste sprint s velkými plány. Stačí se jednou podívat na panel a ujistit se, že váš tým je na správné cestě, aby dodal to, k čemu se zavázal. Přepínejte mezi panely Scrum a Kanban podle svých potřeb.

Klíčové vlastnosti:
- Poskytuje nástroje, pomocí kterých můžete sledovat průběh sprintu
- Zobrazuje problémy, aby váš tým mohl podniknout kroky k jejich nápravě
- Může sloužit jako centrální pracovní prostor pro sprint, který právě probíhá
- Praktický panel pro každodenní schůzky vašeho týmu o aktivních sprintech
- Přizpůsobte si informace uvedené na panelu



Agilní dashboard pro Scrum
Agile Board umožňuje agilní vývoj v souladu s metodikou Scrum. Libovolné úkoly můžete přesunout z projektového backlogu do sprintu a dle potřeby je nechat automaticky měnit svůj stav i řešitele podle toho, v jaké fázi řešení se právě nacházejí. Účelem tohoto rozšíření je pomoci s implementací agilní metodiky ve vaší společnosti.

Klíčové funkce:
- Plný soulad s metodikou Scrum
- Projektový backlog obsahuje všechny úkoly, které ještě nejsou ve sprintech
- Drag & drop zařazení úkolu do sprint backlogu
- Úkoly ve sprintech rozdělené dle kritérií – swimlanes
- Neomezené množství sprintů



Kanban – osobní a týmové dashboardy
Získejte přehled o práci, která má být provedena, a současném stavu úkolů s osobními a týmovými nástěnkami Kanban. Jednoduše je přidejte na osobní nebo týmové panely. Použitím drag & drop aktualizujte úkoly, aniž panel opustíte.

Klíčové funkce:
- Prověřená agilní metodika pro vaši společnost
- Funkce na úrovni projektu
- Modul lze přidat na libovolnou osobní stránku
- Aktualizace úkolu a opětovné přiřazení přes drag & drop
- Přehled osobních a týmových úkolů




Backlogy pro organizaci agilních projektů
Vytvoření týdenního backlogu s Easy Project je snadné a zabere jen pár minut. Jednoduše sestavte produktový backlog pomocí drag & drop z nástěnky úkolů a poté během porady vytvořte týdenní backlog sprintu.

Klíčové funkce:
- Nevyřízený backlog s nástěnkou úkolů
- Backlog sprintu s úkoly v realizaci
- Přetáhněte úkoly mezi backlogy pomocí drag & drop
- Filtry úkolů v rámci backlogů
- Řazení úkolů podle priority



Řízení práce a procesů
Dashboard úkolů
Panel úkolů může zobrazit stav, název úkolu, typ úkolu, kontakt, datum a řešitele pro každý vytvořený úkol. Podívejte se, které úkoly byly dokončeny, probíhají nebo jsou zpožděné. Díky tomu víte, jaké úkoly vyžadují vaši pozornost, abyste udrželi krok s plánem projektu.

Klíčové vlastnosti:
- Správa úkolů přiřazených vám nebo vašim podřízeným prostřednictvím jediného panelu
- Kontrolujte, které úkoly jsou v jakém stavu
- Podívejte se, jaké úkoly vyžadují vaši pozornost
- Může sloužit jako váš centrální pracovní prostor pro správu úkolů
- Přizpůsobte si informace uvedené na panelu



Dashboard lidí
Panel lidí umožňuje na první pohled vidět informace o vašich uživatelích. Pomocí osobního panelu můžete zobrazit úkoly uživatelů a jejich stavy, stav členství na projektu, stav dokončení přidělené práce, dokončené úkoly, strávený čas, osobní náklady a mnoho dalšího!

Klíčové vlastnosti:
- Rychlé informace o uživatelích a stav dokončení jejich přiřazené práce
- Kontrolujte stavy úkolů uživatelů a stavy členství uživatelů na projektech
- Mějte dokonalý přehled o lidech pracujících ve vaší organizaci
- Může sloužit jako váš centrální pracovní prostor pro správu lidí
- Přizpůsobte si informace uvedené na panelu



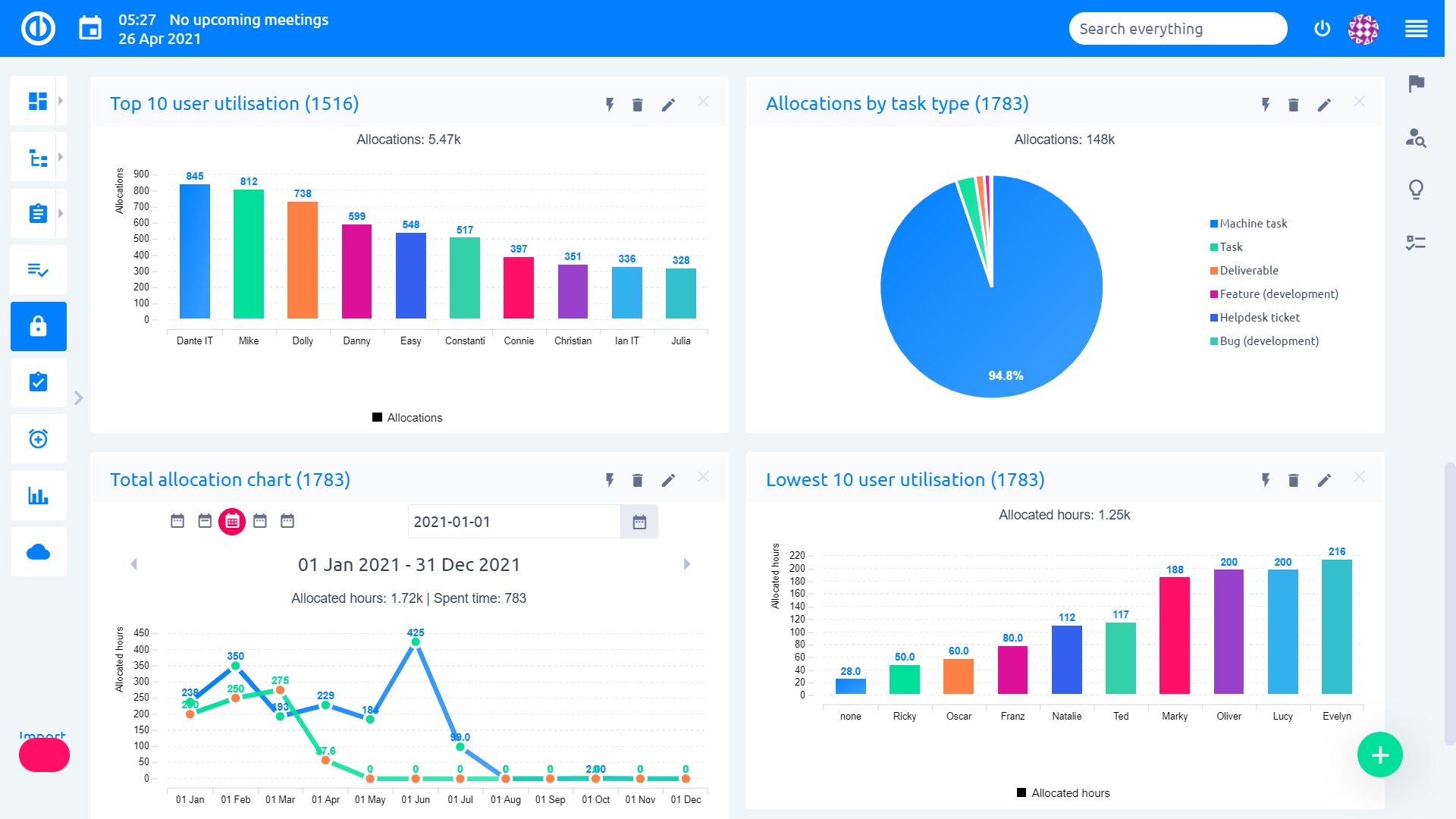
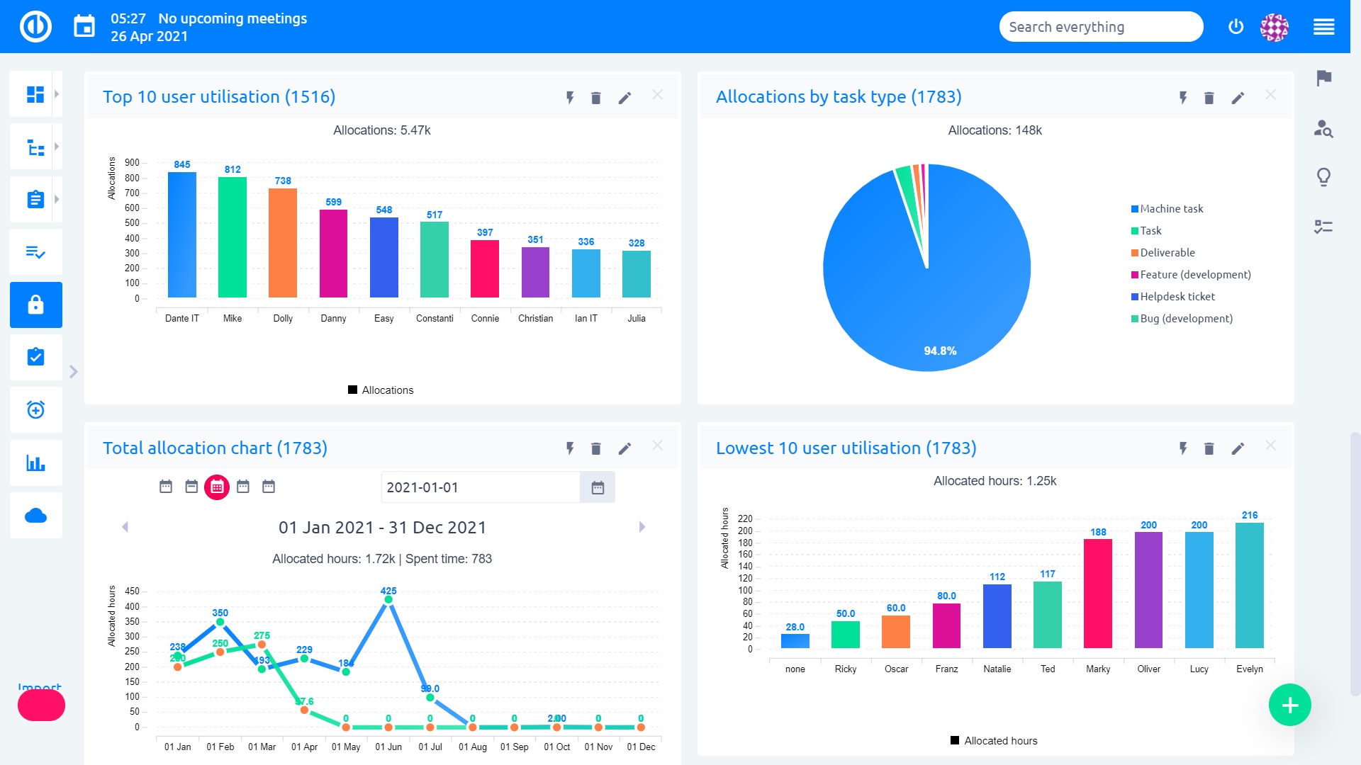
Obchodní dashboardy
Obchodní dashboardy se skládají ze tří hlavních funkcí - globálních filtrů nad dashboardy, grafů a diagramů s funkcí prokliku a trendů. Pomocí globálních filtrů stačí uživateli pouze dvě kliknutí k aplikování filtru na všechny nebo jen vybrané moduly na personalizované stránce. Grafy a diagramy lze nakonfigurovat tak, aby zobrazily určitou stránku (dimenzi) po kliknutí na hodnoty grafu. Dále jsou tu trendy poskytující přehled hodnotách a trendech v reálném čase, a to ihned během jediného pohledu na dashboard.

Klíčové funkce:
-
Globální filtry nad dashboardy - všechny moduly na dashboardu jsou filtrovány společně
-
Grafy a diagramy s funkcí prokliku na jinou stránku
-
Trendy s automatickým porovnáním s předchozím obdobím
-
Trvalý přehled o aktuálním výkonu
-
Modul na globální úrovni









Sledování úkolů pro aktualizované projekty
Aktualizujte vlastnosti úkolů podle vašich oprávnění, vizualizujte průběh projektu a tlačte úkoly přes workflow. Sledování úkolů eliminuje potřebu schůzek nad aktualizací stavu, protože vše lze sledovat přímo v Easy Project.

Klíčové funkce:
- Aktualizace úkolů podle workflow a uživatelských oprávnění
- Aktualizace vlastností úkolů, jako je typ úkolu, řešitel, % hotovo, datum dokončení, priorita, stav atd.
- Aktualizace úkolů pomocí inline editačního menu
- Možnosti úkolů, jako je přesunutí, sloučení, vytvoření podúkolu atd.
- Už žádná potřeba schůzek nad aktualizací stavu





Kalendář a plánovač schůzek
Kalendář schůzek a úkolů, který pomůže zorganizovat meetingy ve firmě nebo projektovém týmu. Snadno si zobrazíte, kdy mají kolegové volno, a pozvete je na schůzku. Schůzky můžete přiřadit k projektu a odesílat pozvánky e-mailem.

Klíčové funkce:
- zadávání schůzek s: názvem, datem, časem, agendou, projektem, pozvánkami uživatelů, pozvánkami na e-mail, opakováním
- osobní time management
- zobrazení dostupnosti kolegů – kdy mají volno
- pozvánky na e-mail s potvrzením či odmítnutím
- opakující se schůzky
- propojení s kalendáři dalších systémů – Googlem atd.
- využití (bookování) místností





Workflow
Workflow umožňují definovat, provádět a automatizovat podnikové procesy, eliminovat chaos a koordinovat úkoly mezi zaměstnanci. Easy Project umožňuje nastavit oprávnění a pracovní postupy založené na typech uživatelů.

Klíčové funkce:
- Nastavitelné přechody stavů a práva sloupců
- Závislost na rolích a typech úkolů
- Zabraňuje uživatelům provádět nežádoucí změny úkolů
- Zvyšuje bezpečnost a minimalizuje nežádoucí činnost uživatele


Organizační struktura
Organizační struktura je forma stromové hierarchie, kde každý uživatel v organizaci, kromě jednoho nejvyššího, je podřízený jedinému jinému uživateli. Toto uspořádání pomáhá definovat, jak jsou činnosti, jako je přidělování úkolů, koordinace a dohled, standardně zaměřeny na dosažení organizačních cílů. Určuje také, kdo je oprávněn schvalovat žádosti o dovolenou předložené uživateli.

Klíčové funkce:
-
srozumitelný přehled organizační struktury ve firmě
-
filtry podřízených uživatelů na úkolech
-
vlastní modul na personalizované stránce
-
definuje osoby schvalující dovolenou
-
přizpůsobitelný design







Akční tlačítka
Omezte počet kroků nezbytných pro aktualizaci úkolu. Stačí otevřít požadovaný úkol a stisknout přednastavené akční tlačítko, které může provádět jakoukoli aktualizaci úkolu, včetně změny řešitele, typu úkolu nebo priority.

Klíčové funkce:
- Aktualizace libovolných vlastností úkolu
- Přizpůsobení a zbarvení tlačítek
- Podporuje vlastní uživatelská pole
- Kompletní přehled dostupných tlačítek prostřednictvím nabídky Další



Přehled aktivit
Přehled aktivit je nejrychlejší způsob, jak zjistit nejnovější aktualizace úkolů. Je vždy přístupný ve vašem bočním panelu, kde můžete vidět aktualizované úkoly a nedávné komentáře, čímž zcela eliminuje potřebu e-mailových upozornění.

Klíčové funkce:
- Schopnost sledovat úkoly, ve kterých jste autorem, spolupracovníkem a řešitelem
- Vizualizace aktualizovaných úkolů s nejnovějšími komentáři
- Vždy je k dispozici v pravém bočním panelu
- Může být přidán jako modul na osobní stránce
- Už žádná potřeba e-mailových oznámení


Checklisty
Check-lists mohou snadno zlepšit organizaci práce, motivaci a produktivitu. Vylučují možnost zapomenout na nějaký krok, což vede ke efektivnějšímu doručení opakovaných úkolů a redukci chyb.

Klíčové funkce:
- Funkce na úrovni projektu
- Schopnost vytvářet šablony prostřednictvím Administrace
- Oprávnění založená na rolích
- Neomezený počet položek v check-listech
- Změny lze uložit do historie


Řízení portfolia
Přehled portfolia
Vytvořte výkazy a přehledy portfolia několika kliknutími. Můžete snadno vytvořit rozpočet portfolia nebo tabulky o odpracovaném čase, zdrojích apod. Pomocí integrovaných grafů je můžete přeměnit na plnohodnotný report připravený k prezentaci.

Klíčové funkce:
- Výkazy portfolia s rozpočty, odpracovaným časem, zdroji atd.
- Snadno přizpůsobitelné
- Snadno přizpůsobitelné
- Vyberte si z dlouhého seznamu různých sloupců, které chcete zobrazit
- Transformace do grafů a diagramů
- Možnosti exportu (CSV, XLSX, PDF, tisk)



Strom portfolia
Se stromem portfolia získáte přehled všech svých projektů na první pohled. Umožňuje vám vidět všechny projekty s barevnými indikátory pro projekty/úkoly po termínu dokončení, počet vyčerpaných a zbývajících hodin, aktuální stav a sledovat další důležité atributy projektu.

Klíčové funkce:
- Rychlý přehled všech projektů
- Snadná integrace do osobního panelu
- Úplné přizpůsobení prostřednictvím možností
- Některé funkce: barevné indikátory, vyčerpaný/zbývající čas, aktuální stav atd.
- Pokročilé možnosti filtrování

Globální Gantt
Nezbytnost pro každého správce portfolia - globální Gantt umožňuje přesně plánované projekty a řízení do nejmenšího detailu. Okamžitě uvidíte současný a plánovaný výkon, jakož i zdroje a peněžní toky, které jsou vynaloženy na každý projekt.

Klíčové funkce:
- Denní/týdenní/měsíční zobrazení
- Časová mřížka s zobrazením všech projektů a stavem jejich dokončení
- Přehled vyčerpaných zdrojů na projekt a celkově
- Přehled peněžních toků na projekt a celkově
- Filtrování projektů podle priority a stavu






Šablony projektů
Produkční šablony
Easy Project vám nabízí řadu profesionálních šablon, které vám pomohou posunout vaše plánování a realizaci projektů na zcela novou úroveň. Na základě nejlepších postupů řízení a znalostí našich odborníků z různých odvětví vám tyto profesionální šablony ušetří čas a zajistí pevnou páteř projektového plánování.
Seznam šablon:
- Šablona sériové výroby
- Šablona malé výroby
- Šablona pro změnu výroby
- Vlastní šablona výroby



Strategické šablony projektu
Vytvořte most mezi ambicemi vrcholového managementu a každodenními aktivitami pomocí strategických šablon Easy Project. S pevnými strukturami vašich projektů, které jsou založené na nejlepších postupech PM, zjednodušíte strategický rozhodovací proces a také proces utváření projektové strategie.

Klíčové strategické šablony projektu:
- Konkurenční zpravodajství
- Zákaznické zpravodajství
- Vstup na trh
- Velikost trhu
- Implementace partnerského programu
Šablony pro vývoj produktů
Máme řešení pro každý vývojový model. S našimi vývojovými šablonami vám nebude chybět žádný zásadní krok v procesu vývoje produktu a budete schopni posoudit, který modul vyhovuje vaší firmě nejlépe. To vše díky dostupnosti různých šablon, které si můžete zdarma vyzkoušet v rámci řešení Easy Project.

Klíčové šablony pro vývoj produktu:
- Model od návrhu k plánování
- Evoluční model doručení
- Evoluční prototypový model
- Model čistého vodopádu
- Spirální model
- Stupňovitý model doručení
- Prototypní model hrdla

Šablony HR projektů
Chcete-li zjednodušit proces vytváření, zavádění a dohled nad nařízeními upravujícími chování a procesy zaměstnanců, jako je nábor, péče o zaměstnance, pohovory, školení a motivace, předkládáme vám šablony HR projektů, které zajistí, že struktura vašich HR projektů je založena na nejlepších postupech projektového řízení.

Klíčové šablony HR projektů:
- Nábor
- Externí zdroje
- Správa událostí
- Plánování nástupnictví
- Školení

Šablony Back office
Šablony Easy Project Back office vám umožňují hladce spustit administrativní úkoly, definovat proces ve firmě a udržet si kontrolu nad kvalitou.

Klíčové šablony Back office:
- Administrativa
- Řízení kvality
- Řízení výkonnosti
- Přidělení a řízení práce
- Řízení pracovní síly

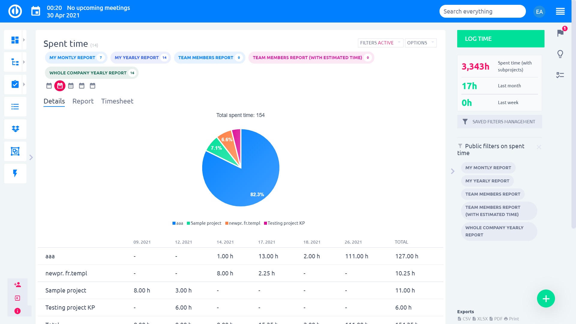
Sledování času
Dashboard časových výkazů
Výkazy času by měly být klíčovou součástí každého projektového řízení. Přemýšleli jste někdy o tom, kolik z vašeho času a času vašeho týmu bylo fakturováno minulý měsíc? Nebo kolik hodin pracovali jednotliví členové týmu minulý týden? Kolik hodin bylo vynaloženo na konkrétní projekty? Panel časových výkazů vám to řekne.

Klíčové vlastnosti:
- Zobrazuje hodinové součty pro definované metriky
- Měří čas na projektech/úkolech, fakturovatelné časové plnění, využití času technické podpory atd.
- Může sloužit jako centrální pracovní místo pro řízení času
- Přizpůsobte si informace uvedené na panelu
Sledování času a výkazy pro efektivitu a plánování
Sledování času a výkazy jsou klíčem k efektivnímu řízení času a plánování. Umožňuje zaměstnancům efektivně využívat a vykazovat svůj čas, zatímco manažeři mohou sledovat čas strávený v práci a používat jej jako referenci pro budoucí plánování projektů.

Klíčové vlastnosti:
- Sledování času podle projektů/úkolů/uživatelů/aktivit
- Vlastní exportovatelné výkazy
- Časové výkazy (záznamy stráveného času) podle definovaného časového období
- Snadné zaznamenávání času pracovníky
- Stopky pro přesné sledování času na úkolech






Časové rozvrhy pro týdenní výkaz stráveného času
Časové rozvrhy jsou snadný způsob, jak tvořit výkazy času stráveného na projektech nebo úkolech. Uživatelé mohou vytvářet týdenní časové výkazy, zatímco je manažeři kontrolují a schvalují.

Klíčové vlastnosti:
- Týdenní tabulka pro dávkový záznam času na projektech nebo úkolech
- Všechny časové záznamy vytvořené jinými způsoby jsou synchronizovány do časového výkazu
- Funkce zámku a schvalování
- Role a oprávnění - pracovníci mohou vytvářet časové rozvrhy, manažeři je mohou schválit




Stopky pro přesné sledování času
Stopky (tzv. task timer) se používají pro přesné sledování času stráveného na úkolech. Když jste připraveni začít pracovat, klikněte na tlačítko "Začít měřit čas". Časovač můžete kdykoliv pozastavit a poté, když se k úkolu znovu dostanete, pokračujte od předchozího stavu. Když dokončíte práci na úkolu, ukončete časovač a okamžitě uvidíte celkový objem zaznamenaného času stejně jako možnost logování času. Manažeři a vedoucí týmu navíc vidí přehled běžících nebo pozastavených stopek svých členů týmu.

Klíčové vlastnosti:
- Přesné sledování času stráveného na úkolech
- Snadné použití - start, pauza, pokračování, dokončení
- Možnost okamžitého logování času
- Snadno dostupný z pravého postranního panelu
- Další způsob, jak zaznamenávat čas z úkolů
- Manažerský přehled běžících nebo pozastavených stopek





Kontrola projektů a reporting
Reportovací nástroje – grafy a reporty
Jakýkoliv výpis úkolů snadno zobrazíte i v grafu. Například počty úkolů v jednotlivých projektech, odpracovaný čas na projektech, úkoly dle lidí. Grafy a reporty jsou plně uživatelsky definovatelné.

Klíčové funkce:
- uživatelsky nastavitelné grafy



Alerty – systém včasného varování
Nastavíte si, o čem a kdy chcete být upozorněni, a ve správný čas dostanete notifikaci e-mailem. Například: blíží se termín milníku, rozpočet projektu / úkolu je překročen, úkoly jsou po termínu.

Klíčové funkce:
- Zasílá e-mailové upozornění jednomu či více uživatelům (dle nastavení)
- 3 kategorie upozornění
- Nastavení podmínek pro upozornění na úkolech, projektech, milnících
- Nastavení času, kdy se mají podmínky vyhodnotit a odeslat upozornění




Earned Value Management
Earned Value Management (EVM) je technikou řízení projektu pro měření výkonnosti a pokroku daného projektu objektivním způsobem. V jediném integrovaném systému je EVM schopno poskytnout přehled problémů ve výkonnosti projektu. To je významným příspěvkem k dosažení dobrých výsledků.

Klíčové funkce:
- Projektový modul k dispozici pro všechny nebo pouze vybrané projekty
- Okamžité srovnání rozsahu (vytvořené hodnoty) s harmonogramem (čas) a rozpočtovými zdroji (náklady)
- Základní linie řízení výkonu (baseline) reprezentuje cíl projektu ("Plánovaná hodnota")
- Postup práce je měřen jako "vytvořené hodnoty" - měřítko
- Soustava metrik, které poskytují přesný výpočet nákladů a časového harmonogramu
- Sada vodítek, které usměrňují systém řízení projektu



Burndown graf pro hladký průběh sprintu
Burndown graf slouží k provedení důkladné analýzy pokroku pro včasné dokončení sprintu. Porovnejte ideální a reálný stav zbývající práce, určete pracovní vzorec a ujistěte se, že plán sprintu bude splněn bez překážky.

Klíčové funkce:
- Graf znázorňující ideální versus skutečnou zbývající práci
- Jeden z nejběžnějších sledovacích mechanismů sprintu používaný profesionály v Agile
- Sloupce zobrazující počet zbývajících a dokončených úkolů
- Předpovídá, kdy bude dokončena práce
- 4 indikátory: ideální zbývající práce, skutečná zbývající práce, zbývající úkoly, dokončené úkoly


Exporty s firemní identitou
Všechna data ze systému lze exportovat do PDF souboru s logem vaší firmy a firemními barvami. Příklad exportu: seznam úkolů, seznam projektů, záznamy o stráveném čase, parametry úkolů atd.

Klíčové vlastnosti:
- Exportujte data do PDF s logem a firemními barvami
- Neomezené šablony pro export
- Pohodlný výběr motivu pro export
- Konfigurovatelné rozvržení exportovaného obsahu






Dashboard projektů
Aby se vaše podnikání drželo na správné cestě, potřebují projektoví manažeři a týmy veškerou pomoc, kterou mohou dostat. Jedním z osvědčených způsobů sledování a měření probíhajícího pokroku je použití panelu projektů, který usnadňuje vizualizaci dat v reálném čase i přizpůsobení stránky potřebám týmu a projektů.

Klíčové vlastnosti:
- Poskytuje nástroje, pomocí kterých můžete sledovat průběh projektu
- Na první pohled uvidíte průběžná data o výkonu
- Pro větší pohodlí vizualizuje data v reálném čase
- Uživatelé mohou kliknutím na položky získat další podrobnosti
- Může sloužit jako váš centrální pracovní prostor pro řízení projektů
- Přizpůsobte si informace uvedené na panelu



Dashboard milníků
Sledujte otevřené/uzavřené milníky podle projektů, stejně jako odhadovaný a strávený čas pro jednotlivé milníky. Tento informační panel pomáhá manažerům projektu a portfolia zjistit, zda pokrok na projektech je v souladu s původním plánem projektu.

Klíčové vlastnosti:
- Získejte dokonalý přehled o milnících projektu
- Kontrolujte, zda jsou projekty v časovém souladu se svými milníky
- Podívejte se na celkový odhadovaný čas a strávený čas za jednotlivé milníky projektu
- Může sloužit jako váš centrální pracovní prostor pro správu milníků
- Přizpůsobte si informace uvedené na panelu



Osobní panely
Globální role dle typů uživatelů
Každý typ uživatele může mít předdefinovanou výchozí roli, čímž se eliminuje nutnost přidělit roli nově vytvořeným uživatelům určitého typu. Pro zjednodušení jsou výchozí uživatelské role omezeny na několik nejčastějších rolí v organizaci. V zájmu jednoduchosti jsou výchozí uživatelské role strukturovány do 4 základních úrovní běžných rolí v organizaci. Když pozvete do systému nové uživatele, můžete mu určitou roli přidělit ještě před odesláním pozvánky. Pro každý typ uživatele je k dispozici osobní panel k okamžitému použití.

Klíčové funkce:
-
Při vytváření nového uživatele může být automaticky přiřazena role
-
Výběr z nejčastějších rolí v organizaci
-
Pozvat nové uživatele s předdefinovanou globální rolí
-
Osobní panel pro každou globální roli uživatele







Dashboard projektového manažera
Získejte přednastavenou Easy nástěnku vytvořenou tak, aby splňovala potřeby i těch nejnáročnějších projektových manažerů. Získejte okamžitý přehled o otevřených a nevyřízených úkolech spolu s grafickým znázorněním stavu projektů. Přehled aktivit ukazuje nejnovější aktualizace a funkce, jako je kalendář schůzek či správa zdrojů, přičemž je dostupný na jedno kliknutí.

Klíčové vlastnosti:
- Přehled projektů s grafy
- Přehled aktivit
- Výkon na ukazatelích KPI
- Akční tlačítka pro rychlé aktualizace úkolů
- Řízení zdrojů a docházky
- Kalendář schůzek





Dashboard člena projektového týmu
Přednastavená osobní nástěnka vhodná pro roli člena projektového týmu je navržena tak, aby poskytovala přehledné informace o aktuálním výkonu, který je relevantní pro realizaci projektu.

Klíčové vlastnosti:
- Moje správa zdrojů
- Můj časový výkaz
- Docházka
- Můj kanban
- Kalendář schůzek





Dashboard vedoucího týmu
Přednastavená osobní nástěnka vhodná pro roli vedoucího týmu je navržena tak, aby poskytovala přehledné informace o aktuálním výkonu, který je relevantní pro celý tým.

Key features:
-
Team resource management
-
Team time reports
-
Vacation approvals
-
Wages and billing report
-
Team kanban





Dashboard manažera portfolia
Mějte všechny své projekty organizované a snadno přístupné prostřednictvím stromu portfolia na nástěnce manažera portfolia. Přehled aktivit a kritických úkolů vám pomůže řešit naléhavé problémy a pomocí dalších karet můžete spravovat pracovní vytížení uživatele, aktuální sprint a rozpočty. Grafy a diagramy můžete použít k vizualizaci jakéhokoli výkazu celkového výkonu.

Klíčové vlastnosti:
- Strom portfolia
- Grafy a diagramy znázorňující výkon projektů a KPI
- Úkoly vyžadující pozornost manažera
- Přehled aktivit
- Kalendář schůzek
- Správa zdrojů
- Agilní nástěnka pro současné sprinty
- Rozpočty




Dashboard Scrum Mastera
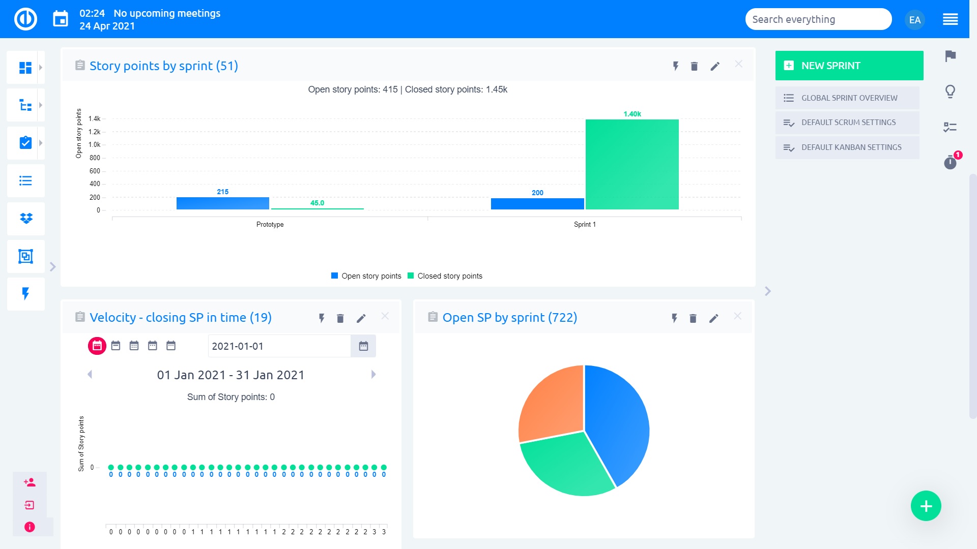
Všechny živé operace má SCRUM master na dosah svých rukou. Aktuální stav sprintu, celkový průběh dokončení sprintu, rychlost za den, týden nebo měsíc, uzavřené story points v čase, přehledné grafy a další přizpůsobitelné moduly a možnosti.

Klíčové funkce:
- řízení sprintů z jedné obrazovky
- jednoduché přidání a odebrání modulů
- grafické přehledy výkonu v čase
- sledování story points




Dashboard CEO
Pro výkonného ředitele je důležité získat na první pohled rychlý a úplný přehled o výkonnosti společnosti, aniž by bylo nutné procházet nekonečnými seznamy dat. Easy Project umožňuje transformovat jakákoliv data do grafu pro porovnání plánovaného výkonu s aktuálním měřicím diagramem, a stejně tak i rychlý přístup k dalším modulům, jako je kalendář schůzek či nástěnka HR.

Klíčové vlastnosti:
- Grafy výkonu a grafy pro faktury
- Přehled zisků za různá období
- Kalendář schůzek
- Nástěnka HR






